【节能】螺杆空压机余热回收利用的工作原理
2016-03-01 阅读(2724)
空压机热能热水机组,是一种利用压缩机高温油气热能,通过热交换将热能充分利用的节能设备。它通过能量交换和节能控制,收集空压机运行过程中产生的热能,同时改善空压机的运行工况,是一种相对高效废热利用、零成本运行的节能设备。
来源可以是喷油螺杆式空气压缩机,可以是中央空调的喷油螺杆压缩机,也可以是能源中心或企业其他设备的余热。热水可作为生活用水、热风烘干、暖气供应、恒温恒湿组合风柜、锅炉补充热水、清洗设备用热水等。
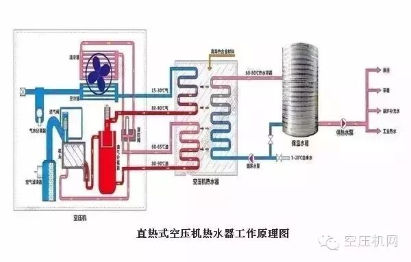
利用压缩中的高温油气热能,通过热交换热能传递给常温热水,实现热能利用。电动机带动螺杆机旋转,空气经过滤器,被吸入螺杆压缩机中压缩成高压空气,并与循环油混合形成高压高温油气混合气体,进入油气分离器。油气混合气被分离成油气和空气后,其中的压缩空气经后冷却器散热后供给用户;而循环油气在油气分离器中被分离,凝结成液态后,再经前冷却器散热及过滤器过滤,回到压缩机,完成一个循环过程。压缩机热能热水机组是将高温循环油(和高温压缩气体)引入热能热水机组内,空压机运行过程中所产生的热能被热能热水机充分吸收,同时压缩机得以降温。
螺杆式空压机长期连续的运行过程中,把电能转换为机械能,机械能转换为热能,在机械能转换为热能过程中,空气得到强烈的高压压缩使之温度骤升,这是普通物理学机械能量转换现象。机械螺杆的高速旋转,同时也摩擦发热,这些产生的高热由空压机润滑油的加入混合成油/气蒸汽排出机体,这部分高温油/气流的热量相当于空压机输入功率的1/4,它的温度通常在80℃(冬季)-100℃(夏秋季),这些热能都由于机器运行温度的要求,被无端地废弃排往大气中,即空压机的散热系统来完成机器运行的温度要求。
螺杆式空压机余热利用工程并非简单和传统的冷热交换形式,采用同程截流式反串使冷热交换效果大增到1.8-2.0倍。余热工程产出的企业职员生活福利热水,严冬也可加热到≥50℃,夏秋季节≥65℃。从而解决了企业主为福利生活热水长期经济支付的沉重负担。


